FinOpsly
FinOpsly is an AI-native control plane for managing Cloud, Data, and AI spend at enterprise scale.
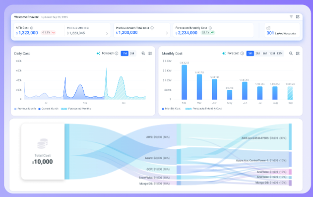
Built for organizations operating across multiple clouds and data platforms, FinOpsly shifts FinOps from passive reporting to active, governed execution. The platform connects cost, usage, and business context into a unified operating model—allowing teams to anticipate spend, enforce guardrails, and take automated action with confidence.
FinOpsly brings together infrastructure (AWS, Azure, GCP), data platforms (Snowflake, Databricks, BigQuery), and AI workloads into a single decision and execution layer. With explainable AI agents operating under policy-based controls, teams can safely automate optimization, trace cost drivers to real workloads, and stop budget drift before it becomes a problem.
Key capabilities include:
Business-aware cost attribution across products, teams, and services
Predictive insight into cost drivers with clear, explainable reasoning
Policy-controlled automation to optimize spend without disrupting performance
Early detection and prevention of overruns, inefficiencies, and financial drift
FinOpsly enables engineering, finance, and platform teams to operate from the same source of truth—turning cloud and data spend into a controllable, measurable part of the business.
Learn more
CloudZero
CloudZero helps businesses optimize cloud spend with full visibility into costs—so they can reduce wasteful spending and improve their unit economics. Unlike other solutions, we take an engineering-led approach to cost optimization, helping teams understand what drives 100% of their operational cloud spend, empowering them to reduce risk, minimize waste, and maximize profit.
Learn more
Tangoe
Tangoe One, an advanced platform fueled by artificial intelligence, is designed to facilitate the management and optimization of IT expenditures across telecommunications, mobile, and cloud services. By offering a comprehensive view of technology-related costs and an in-depth analysis of service utilization, Tangoe One empowers businesses to reduce expenses, enhance operational efficiencies, and maintain financial stability. The platform enables efficient financial oversight by integrating with a vast network of global carriers and various business system applications. Users can effectively monitor fluctuations in costs and usage, make informed forecasts, and gain crucial insights into spending trends, allowing for confident adjustments to programs. Additionally, it provides essential data to business line managers, enhancing their ability to oversee total expenditures and fostering improved transparency and accountability throughout the organization. Ultimately, Tangoe One not only simplifies financial management but also equips businesses to adapt swiftly to changing needs and optimize their resource allocation.
Learn more
Spot by NetApp
Spot by NetApp provides a comprehensive suite of solutions for cloud operations, aimed at enhancing and automating cloud infrastructure to ensure that applications consistently receive the optimal resources needed for performance, availability, and cost-efficiency. Utilizing sophisticated analytics and machine learning, Spot allows organizations to potentially cut their cloud computing costs by as much as 90% through the strategic use of spot, reserved, and on-demand instances. The platform includes extensive tools for managing cloud finances (FinOps), optimizing Kubernetes infrastructure, and overseeing cloud commitments, thereby offering complete transparency into cloud environments and streamlining operations for enhanced effectiveness. With Spot by NetApp, companies can not only speed up their cloud adoption processes but also boost their operational agility while ensuring strong security measures are maintained across multi-cloud and hybrid setups. This innovative approach facilitates a smarter, more cost-effective way to manage cloud resources in a rapidly evolving digital landscape.
Learn more